報表說明:

🖍 此報表僅會記錄00:00~23:59,不支援跨日數據查詢。

🖍 此報表非即時更新,因資料會是一批一批回傳,請等候30~60分鐘再進行查看

🖍 此報表在每日的00:00~01:00進行更新,如進行查詢將有可能會有查無資料的狀況發生。

 

❗❗❗總覽頁面的數據,會因為其他日的操作而有【異動】。❗❗❗

舉例:10/30作廢10/28的訂單,總覽頁面查詢11/28的金額會是已扣掉作廢金額的資料。

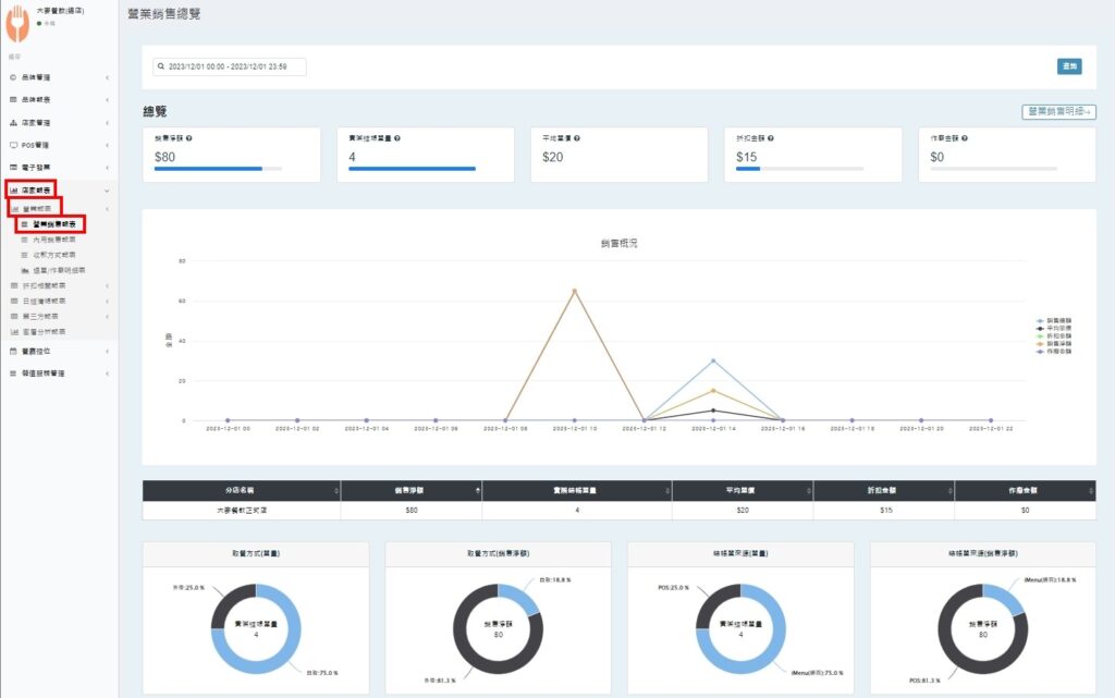
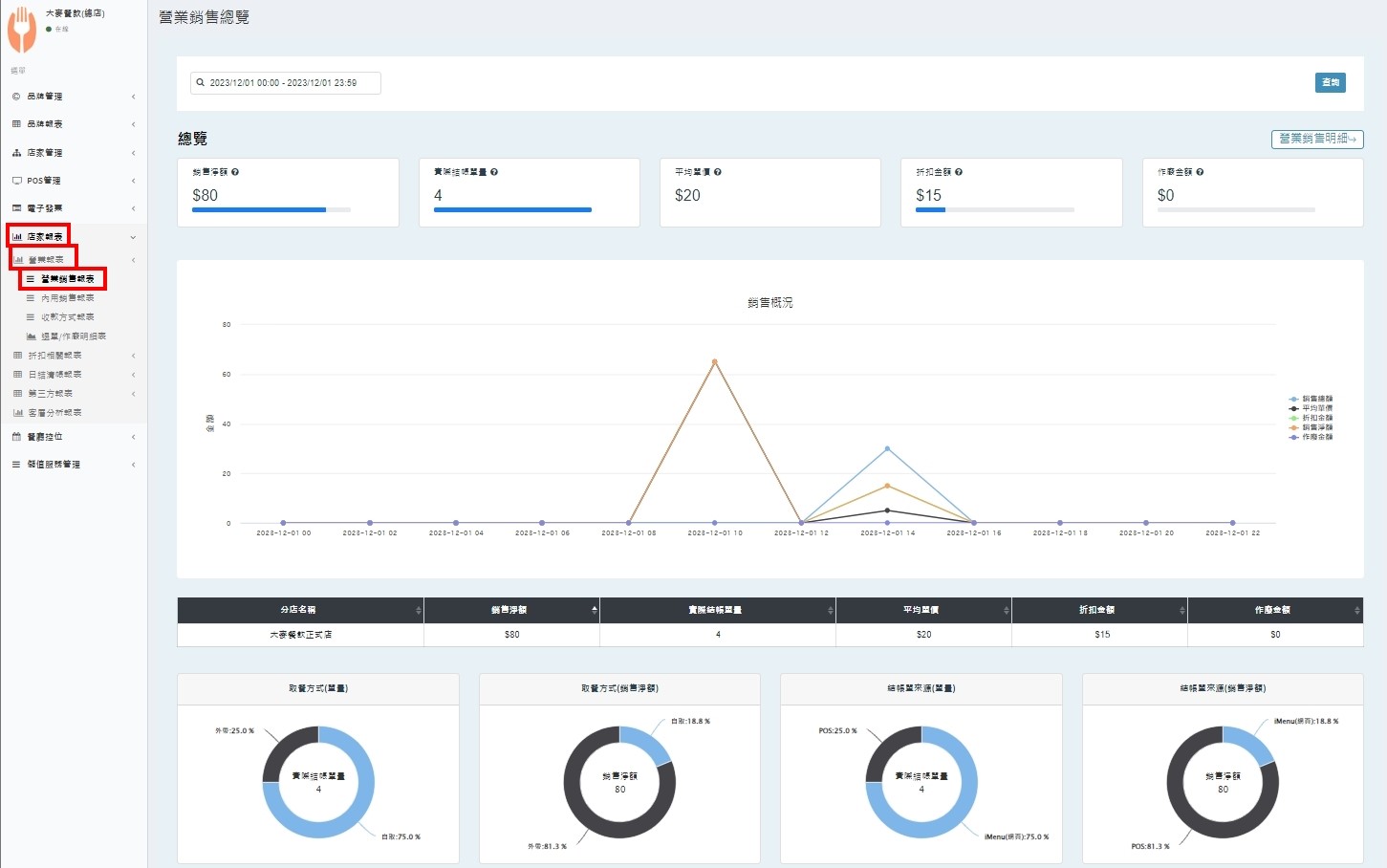
營業銷售統計報表 後台查看路徑:

【店家報表】/【營業報表】/【營業銷售報表】

🧷說明

銷售淨額:為扣除作廢及折扣額之金額。

實際結帳單量:扣除作廢後的結帳單數量。

平均單價:銷售淨額/結帳單數量。

折扣金額:扣除作廢單後的折扣總金額。

作廢金額:結帳單作廢總金額。

🟠此頁數據將為最新資料,會隨著操作隨時變動。

往下查看可以看到搜尋的日期間,取餐方式與結帳單來源之圓餅圖

鼠標移到色塊上,可以看到所有取餐方式的比例與訂單來源、數量。

✍🏻找到答案了嗎?