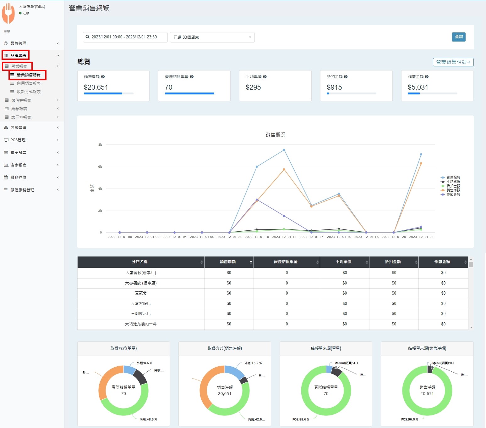
搜尋 搜尋 首頁 » 後台操作 » 報表相關 » 品牌管理報表|營業銷售報表總覽 報表說明:🖍 此報表僅會記錄00:00~23:59,不支援跨日數據查詢。🖍 此報表非即時更新,因資料會是一批一批回傳,請等候30~60分鐘再進行查看。🖍 此報表在每日的00:00~01:00進行更新,如進行查詢將有可能會有查無資料的狀況發生。 ❗❗❗總覽頁面的數據,會因為其他日的操作而有【異動】。❗❗❗舉例:10/30作廢10/28的訂單,總覽頁面查詢11/28的金額會是已扣掉作廢金額的資料。 營業銷售統計報表 後台查看路徑:【品牌報表】/【營業報表】/【營業銷售報表】 此報表可先選擇需查看數據的分店,再進行查詢。 🧷說明以下資料為:篩選中的各分店加總數據。銷售淨額:為扣除作廢及折扣額之金額。實際結帳單量:扣除作廢後的結帳單數量。平均單價:銷售淨額/結帳單數量。折扣金額:扣除作廢單後的折扣總金額。作廢金額:結帳單作廢總金額。🟠此頁數據將為最新資料,會隨著操作隨時變動。 此表格將條列出搜尋的指定分店銷售概況。 往下查看可以看到搜尋的日期間,取餐方式與結帳單來源之圓餅圖 鼠標移到色塊上,可以看到所有取餐方式的比例與訂單來源、數量。 ✍🏻找到答案了嗎? Let us know if you liked the post. That’s the only way we can improve. 🙂 🙁 Categories: 其他報表相關後台操作最新資訊營業額Tags: 報表小時時段時間營業銷售報表營業銷售時段報表營業額銷售報表